monitoreo proactivo de servidores

¿Sabes si tu servidor está a punto de fallar? La Clave del Negocio es el Monitoreo Proactivo

Imagínate que tu sitio web se cae en medio de una venta o que tu sistema de contabilidad se vuelve lento en el momento de cerrar el mes. El tiempo de inactividad de los servidores no es solo una molestia, es un costo directo para tu empresa: ventas perdidas, clientes frustrados y una reputación dañada.

Muchas empresas gestionan sus servidores sin visibilidad, como si condujeran un auto sin tablero. No saben si el motor se está sobrecalentado o si el nivel de combustible es bajo. El monitoreo de servidores resuelve este problema.

La Solución: un Sistema de Alerta Temprana

Un buen sistema de monitoreo no espera a que algo se rompa; te avisa antes de que suceda. Es como tener un equipo de expertos vigilando tus sistemas las 24 horas del día. Funciona con tres componentes clave:

  1. Sensores inteligentes: Se instalan en cada servidor para recolectar datos vitales en tiempo real, como el uso del procesador, la memoria disponible o la actividad del disco duro.
  2. Un cerebro analítico: Este componente procesa toda la información recolectada y detecta cualquier comportamiento inusual o patrón de riesgo.
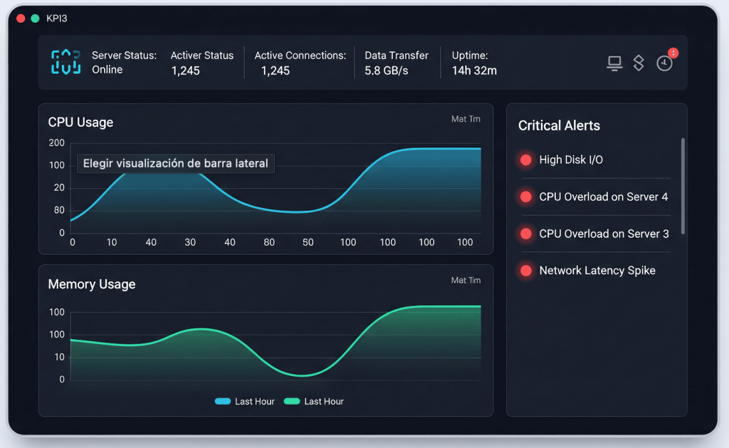
  3. Un tablero de control: Se visualizan los datos en gráficos y paneles fáciles de entender. Desde aquí, podrás ver la salud de tus servidores en un solo vistazo y recibirás alertas automáticas en caso de emergencia.

Beneficios Clave para tu Empresa

Más allá de la tecnología, un sistema de monitoreo te ofrece ventajas de negocio tangibles:

  • Prevención de Fallas: Recibe alertas por correo electrónico o WhatsApp antes de que un problema se vuelva crítico. Por ejemplo, se te avisará si un disco está por llenarse antes de que tu sitio web deje de funcionar.
  • Optimización de Recursos: Identifica qué servidores están sobrecargados o infrautilizados, permitiéndote tomar decisiones informadas para optimizar costos y rendimiento.
  • Mejora de la Productividad: Un sistema estable y rápido se traduce en empleados más productivos y menos interrupciones en el flujo de trabajo diario.

En Celtasoftware, Tu Tranquilidad es Nuestro Negocio

No dejes la salud de tus servidores al azar. En Celtasoftware, implementamos y gestionamos soluciones de monitoreo personalizadas para tu empresa. Nos encargamos de la complejidad técnica para que tú puedas enfocarte en tu negocio.

Contáctanos hoy para una evaluación de tus sistemas y asegura la operación continua de tu empresa.

Share on facebook
Facebook
Share on whatsapp
WhatsApp
Share on linkedin
LinkedIn

Cuéntanos que quieres hacer…

Tu negocio merece un servicio de alta calidad.

Listo para activar Google Workspace

Déjanos tus datos y un especialista te contactará en minutos.

Listo para activar Google Workspace

Déjanos tus datos y un especialista te contactará en minutos.

Listo para activar Google Workspace

Déjanos tus datos y un especialista te contactará en minutos.